Business Driver

Automated, Effortless Cyber Resilience and Compliance

Be ready for cyber attacks with data that is always safe, always ready.

Cyber attack recovery simplified
and stress-free


Druva’s cyber resilience solutions keep your backup data safe, help you prepare for cyber attacks, and automate the process of recovering your data.

Security and high availability

Protection for modern
threats

Block both external and insider threats to back-up data with a SaaS platform that is always secure, up to date, and monitored 24/7.

Reduce total data protection costs

Readiness with global intelligence

Get a centralized view of your data security posture, anomalies and risks, powered by unique insights into local and global security trends.

advanced threat hunting

Advanced threat hunting

Search across the full backup environment. Locate and quarantine to prevent reinfection. Destroy threats with defensible deletion.

Cloud-native data protection for the all-cloud world

Accelerated recovery with automation

With Cyber Recovery Runbooks, extend recovery beyond clean data restore — help teams orchestrate, validate, and prove trusted recovery at scale.

mddr

Managed data detection and response (DDR)

Fully managed monitoring, detection, response, and recovery. With expert assistance every step of the way, bounce back from any threat with ease.

secure identity icon

Secure digital identities
 

Bridge the gap between identity management and cyber recovery with unified protection for Okta, Entra ID, and Active Directory.

star-icon
Related Content

What’s New

Druva's latest security enhancements empower customers with intelligence-driven cyber resilience. Detect anomalies quicker, accelerate recovery, and be confident your team can handle any threat.

24x7 AI-driven threat detection and instant containment to protect backup data from attacks and unauthorized access.

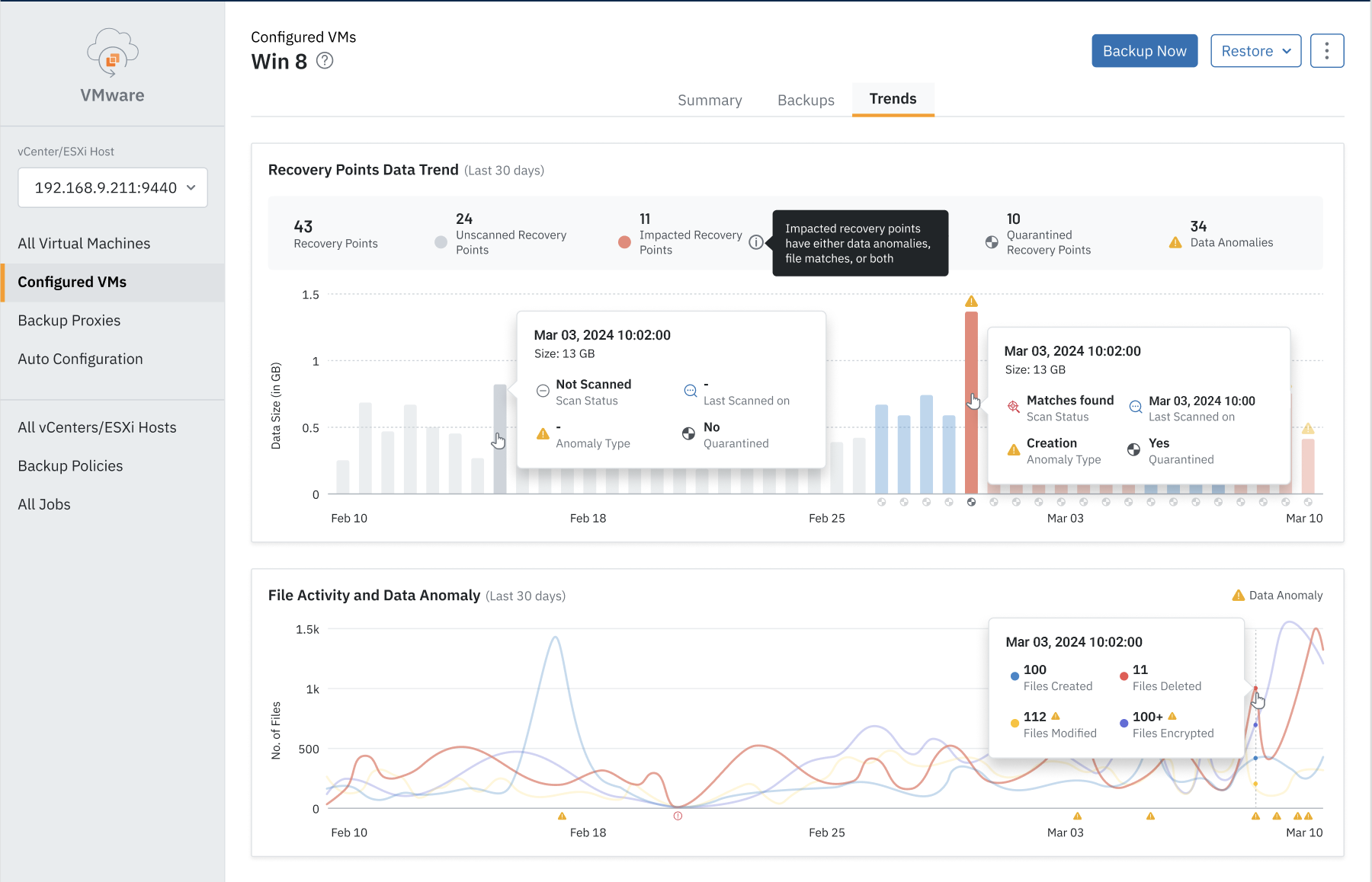
Quickly identify safe restore points with visual insights into anomalies, IOCs, and encryption activity for faster, reliable ransomware recovery.

AI/ML-powered anomaly detection uncovers ransomware by spotting deletions, changes, or encryption across endpoints, VMs, and cloud workloads.

Gain real-time visibility into your security posture with a unified scorecard that validates resilience features and highlights key risks.

“Once we understood how much Druva invests in security, we were convinced. With Druva, we have complete peace of mind that our data is safe from ransomware.”

Chris Fung Sr. IT Manager

Cyber resilience FAQ

Cyber resilience refers to an organization’s ability to continue business operations despite a cybersecurity or data loss incident. Data loss and downtime aren't limited to cybercrime and ransomware. Sometimes the cause might be an automatic command issued during maintenance, human error, or a natural disaster. No matter the cause, a cyber resilient organization can effectively mitigate any disruption with an ecosystem of business resiliency solutions.

Cyber security, in general, refers to a company’s ability to protect against and avoid attacks from ransomware, malware, or other threats from an external bad actor. On the other hand, cyber resilience refers to the company’s ability to mitigate damage and get mission-critical systems up and running quickly following a breach. Cyber resilience can refer to both external threats, such as hackers and ransomware, as well as internal threats like accidental deletion.

Prioritizing cyber resilience helps your organization in numerous ways:

  • Maintaining business continuity: Being prepared for threats ensures that you protect your business from unnecessary interruptions, and get things back on track with minimal downtime.
  • Keeping customer data safe: Failure to keep customer data safe  can trigger fines, litigations, and diminished customer confidence in your business.
  • Adhering to data protection and compliance regulations:  Cyber resilience helps ensure your organization remains compliant with data management regulations such as GDPR, CCPA, HIPAA and others.
  • Gaining customer trust: A robust cyber resilience framework will help to build customer trust that you have safety measures in place and are vigilant in protecting their data at all times.

Related Resources

eBook

Learn from 6 Druva customers how they were able to respond and recover from ransomware, bouncing back without losing data

Resource

Total coverage. Zero compromises. Up to $10M. Druva offers the industry’s first Data Resiliency Guarantee to ensure your data against cyberthreats.

Datasheet

Turn static recovery plans into executable workflows for scheduled testing, live incident recovery, isolated validation, and audit-ready reporting.

Get started now.

See for yourself why Druva is the leader in data security.