Enterprise Workloads

Simple and Secure Remote and Branch Office Backup

Secure data for remote and branch offices easily with Druva’s cloud-based software—centralized, cost-effective, and hardware-free.

Back Up Remote Offices with Confidence

SaaS data protection for applications and data in ROBO locations simplifies management and dramatically lowers costs.

lower cost icon

Up to 40% lower TCO
 

Eliminate hardware/software costs and management with SaaS data protection. Optimize network and storage consumption with global, source deduplication.

improve resilience icon

Improve resilience and recover from ransomware

Securely move and store backup data offsite, isolated from your network, to eliminate ransomware threats to backup data.

compliance icon

Centralize management and regional compliance

Druva cloud storage meets a range of compliance and privacy standards and is available in 18+ AWS regions globally.

lower cost icon

Scalable local backup with rapid recovery

Druva CloudCache offers instant recovery for VMs at speeds up to 11 VMs in under five minutes, and scales for your needs with up to 30 days of data retention.

SaaS data protection for ROBO

Druva offers IT teams rapid time to value with a simple and secure cloud platform that can deploy in minutes, scale on-demand, meet strict SLAs, and protect data from ransomware.

robo diagram
star-icon
Related Content

Workloads

Use cases you
can address
today

How it works

SaaS data protection in under 15 minutes with no hardware/software.

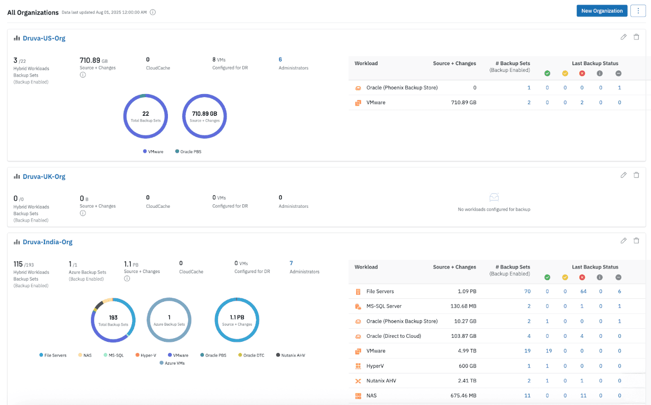
Align ROBO locations or regions into organizations.

14 data storage regions makes data sovereignty laws easier to meet.

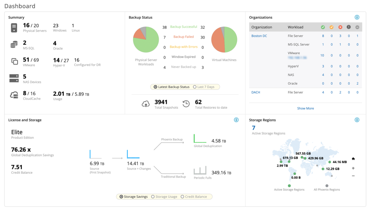
meet aggressive recovery slas screenshot

Meet demanding RTOs / RPOs via local CloudCache software appliance. Get “Instant Restore” capabilities and schedule sync during off-peak hours to save bandwidth.

“With Druva, over 50 offices around the world are protected and we achieved a 95% reduction in labor, 78% lower costs, and DR readiness.”

Jessica Fletcher IT Analyst Supervisor

Related Resources

Solution brief

Druva offers scalable backup and disaster recovery (DR) to simplify data protection, reducing complexity and cost for remote and branch offices.

Datasheet

Druva combines scalable all-in-one backup, DR, archival, and analytics to simplify data protection, reduce costs, and improve visibility across hybrid workloads.

Video

Safeguard and manage critical data across multi-cloud environments with ease. See how in this video!


 

Get started now.

See for yourself why Druva is the leader in data security.