Cyber Response and Recovery

Accelerated Ransomware Recovery

Recover faster and get back to business. Built-in orchestration and automation let you accelerate your recovery from ransomware.

Ransomware is targeting backups

Ransomware attacks are increasingly targeting backups, but a fast and easy recovery will minimize downtime and get you back to business quickly.

ransomware

Block attacks against your backups

Zero-trust security and 24x7 managed security operations enable operational security. Immutable, air-gapped backups ensure you have clean data to recover.

accelerate

Accelerate ransomware recovery

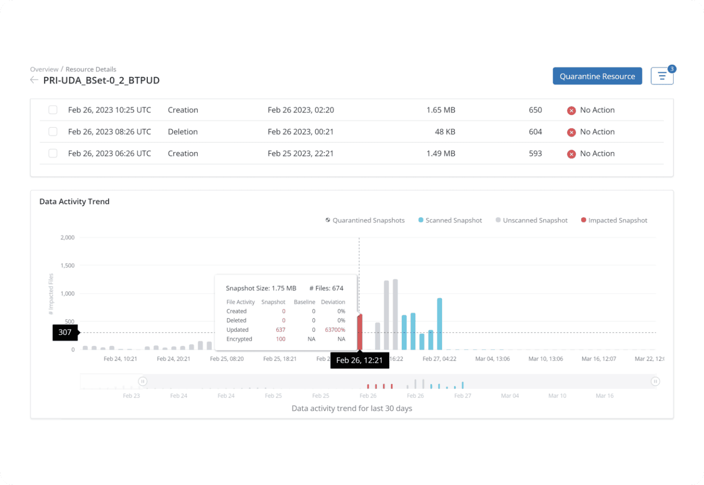
Quickly identify unusual activity and prevent contamination spread within minutes of ransomware detection. Scan snapshots before recovery to eliminate reinfection.

security sytems

Bridge the gap between backup and security systems

Help IT and security teams work together with built-in integrations with SIEM and SOAR tools to automate response and recovery.

mddr

Managed data detection and response (DDR)

Druva experts monitor your backups 24/7, examining alerts, verifying threats, and working with you to secure and roll back clean data.

search destroy

Search and destroy cyber threats

Threat hunting capabilities enable search across your backups. Locate and quarantine threats and destroy with defensible deletion prior to recovery.

curated recovery

Curated recovery

Druva curated recovery automatically builds a clean "golden snapshot" from multiple backups, finding the latest clean files for fast, safe restores.

Recover from ransomware fast

Druva’s advanced ransomware cloud data protection and defense-in-depth security are paired with workflow orchestration and recovery automation tools to improve response time, prevent reinfection, and reduce data loss. Plus, Druva’s ransomware SaaS solution delivers 24×7 fully-managed security operations.

diagram
star-icon
Related Content

How ransomware resiliency works

Stop threats to backups with a zero-trust architecture, immutable backups, and built-in security and observability across users, data, and activity.

Identify anomalies within backup data and choose the best snapshot for recovery with flexible recovery options.

Scan data for malware during the restore process to ensure only clean files are recovered. Druva uses an antivirus engine to block malicious hashes/IOCs.

SecOps integrations stream backup telemetry to your SIEM/XDR, enabling faster threat detection and response, to boost cyber resilience.

Automatically create a “golden snapshot” with the latest clean file versions from the attack period, ensuring malware-free restoration.

Risk assessment

Get your ransomware risk score

On-demand webinar

Face ransomware recovery with confidence

Related resources

eBook

Evaluate and consider the real risks, costs, and new strategies associated with increasing ransomware attacks

 

eBook

Learn from 6 Druva customers how they were able to respond and recover from ransomware, bouncing back without losing data.

Datasheet

Backups are ransomware’s first target. With Druva, recover faster, minimize downtime, and get back to business seamlessly.

Get started now.

See for yourself why Druva is the leader in data security.