Cyber Response and Recovery

Data Security Posture & Observability

Be ready for cyber attacks with a centralized view of data security risks and anomalies.

Better Data Security Posture Made Easy

Ensure ransomware readiness and shorten incident response times with continuous security posture monitoring and data observability.

ransomware

Improve data security posture

Receive customized suggestions to improve your backup environment security posture. Identify and address possible risks before they cause damage.

accelerate

Rapid security observability

Get insights into user and data anomalies within one hour of backup. Share data and alerts with SIEM tools with pre-built integrations or APIs.

security sytems

Detect and prevent deletions

Monitoring and self-service recovery of deleted backups from a secure cache for up to 7 days.

 

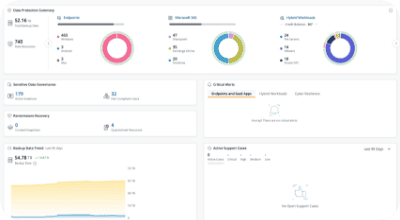
Full Security Posture Visibility

diagram
star-icon
Related Content

How it Works

 Improve your security posture with visibility and insights into your data and backup environment. Take action and resolve issues from a unified console.

 

Get real-time visibility into backup health. Cyber Resilience Scorecard provides insights across security, compliance, and access for swift action.

AI detects unusual backup activity (ransomware/insider threats), alerts security teams to deviations, and helps them respond quickly to protect data.

Prevent data loss due to agents or proxies that are disconnected from Druva cloud

Get notified and act when sensitive data governance policies are not fully configured.

Product Tour

Take a self-paced product tour and see Druva’s solution in action

White paper

Get your blueprint to protect, prepare, and recover your data

“Once we understood how much Druva invests in security, we were convinced. With Druva, we have complete peace of mind that our data is safe from ransomware.”

Chris Fung Sr. IT Manager

Related resources

Datasheet

With security posture and observability, fortify your backups and accelerate incident response – get the datasheet for details.

 

White paper

Druva bridges the gap between IT and Security to accelerate incident response, minimize downtime, and reduce data loss after a breach.
 

eBook

Organizations struggle with weak data protection. Learn expert tips to boost resilience, speed recovery, and enhance security today.

Get started now.

See for yourself why Druva is the leader in data security.