Streamline Data Governance

Maximize the value of your backup data with automated, predictive intelligence that makes it easy to comply with regulatory and compliance requirements.

Easily address data governance needs

Improve cyber resilience and compliance while protecting enterprise workforce and data assets.

centralized-view

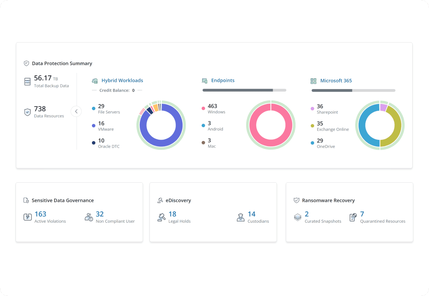
Centralized visibility and management

Streamline data governance for all your critical data, wherever it lives, all from a centralized dashboard.

sensitive-data-management

Sensitive data management
 

Stay ahead of costly compliance violations by monitoring sensitive data wherever it is stored.

ediscovery

Proactive eDiscovery and legal hold

Easily manage legal holds across your organization, and reduce the time and cost associated with eDiscovery requests.

How it works

Druva’s 100% SaaS platform delivers unified data protection, management, and information governance at scale across endpoints and cloud applications in a secure and compliant manner.

With process automation for identifying files that may contain sensitive information, IT can quickly assess and take corrective action for GDPR and HIPAA non-compliance of end-user data.

 Integrated full-text search indexing, extensive auditing, and intuitive data visibility, deliver greater insight into potential business data risks and issues. 

star-icon
Related Content
“If a data protection issue arises, with Druva we can easily search, collect, preserve, archive or delete data to support legal and GDPR compliance needs.”

Lewis Barbour Head of IT, Policy Services

Related resources

Video

Your backups contain a wealth of information. Learn how Druva helps you unlock it with a centralized SaaS-based platform. 

 

White paper

Discover how a modern eDiscovery approach helps your organization reduce risk and costs.

Video

Learn how to address key challenges in compliance, eDiscovery, legal hold and more with a streamlined solution for data governance. 

Get started now.

See for yourself why Druva is the leader in data security.